đ9 catalysts to watch this week
A compilation of crypto catalysts, airdrop strategies and alpha articles
Theo is launching a new yield-bearing stablecoin backed by gold. Learn how it works here!
GM friends.
Hereâs what Iâll cover today:
9 crypto events to watch this week
A new tool to track the RWA sector
Some great crypto reads
Letâs dive inđ
Crypto catalysts to watch this week
Starknetâs strkBTC launch - Starknet will soon release strkBTC - a wrapped BTC token with built-in privacy that can be used in DeFi
Theo Networkâs pre-deposit vault - Theo will launch a pre-deposit vault for thUSD, its new yield-bearing stablecoin powered by delta-neutral gold strategies, this week
Opinion TGE - Opinion, the prediction market platform on BNB Chain, will launch its token called OPN on March 5. 3.5% of its supply will be airdropped
Macro events - Trump said this about Iran today: âWe havenât even started hitting them hard. The big wave hasnât even happened. The big one is coming soonâ + US unemployment rate will be announced on March. 6
Fluidâs community ownership proposal - Fluidâs proposal to move Fluid Protocol and its IP rights toward full community ownership will soon go live for voting
Avantis and Resolv airdrops - Avantisâs 2nd airdrop will become available for claiming on March 5 + Resolvâs S4 airdrop claims will open on March 5
Usualâs new product - Usual, a RWA stablecoin protocol, is expected to unveil a new product this week
Paradex TGE - Paradex founder said that the TGE will happen this week
Avalancheâs incentive program - Avalanche is launching a new $40M incentive program on March 2. The incentives are for âprojects driving real on-chain activityâ according to the foundation
Together with Theo
The yield-bearing stablecoin backed by gold
Theo Network, a dApp with $130M+ TVL, is bringing the gold standard back.
Its team just announced thUSD - a new innovative yield-bearing stablecoin backed by gold via a novel delta-neutral strategy.
In 2025, thUSDâs strategy generated an average APR of 8.27%.
This is significantly above the yields of most stablecoin protocols, and thUSD has a lot of room to scale, as it is built on the depth of the gold derivatives market.
thUSD yield essentially comes from two sources:
thGOLD Lending - thGOLD, which is part of thUSDâs collateral, is a tokenized version of gold that is lent to established retailers to generate a yield
Basis spread on gold futures - In the same way Ethena shorts ETH to achieve a delta-neutral strategy, Theo shorts Gold Futures on CME to capture the roll yield
~6.6% APR comes from gold futures roll yield and ~2.5% APR from thGOLD lending.
Gold also has 39x more average open interest than BTC and 58x more than ETH.
This makes Theoâs strategy infinitely more scalable than any delta-neutral yield strategy with native crypto collateral.
thUSD is launching this week with a $100M initial pre-deposit vault.
Explore how you can earn a high yield with thUSD here!
đ ď¸Crypto tool of the week
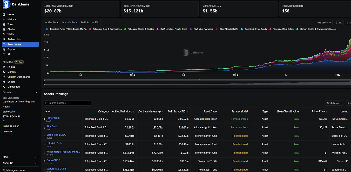
A new tool to track the RWA sector
DeFiLlama has just launched a new free RWA dashboard.
I think itâs obvious at this point that tokenization is one of the highest-potential sectors in crypto. But the thing about many RWAs today is that they canât be used in DeFi and are accessible only to a small number of whitelisted users in many cases.
Whatâs cool about DeFiLlamaâs RWA dashboard is that it allows seeing a lot of interesting details about every major tokenized asset:
whether it is permissionless or not (can anyone access it?)
what type of asset it is (tokenized gold, money market fund, etc.)
Its DeFi active TVL (how much of its TVL is deployed into DeFi apps)
Who issued it
It tracks hundreds of tokenized assets, and itâs probably the most comprehensive RWA dashboard right now.
6 Alpha Articles
The paths ahead for crypto
An overview of the most interesting RWAs
An in-depth post on the perp DEX wars
100 market lessons
6 suspected insiders made $1.2M betting on a US strike on Iran
Some great crypto tips
If you found this issue valuable, subscribe to receive the next newsletter issue straight into your inbox.
Have a fantastic day!
Want to sponsor this newsletter?
Please send me a DM on Twitter (X). I have a sponsorship deck that I can send you.









